WattsWise
The Cycling Analytics Platform That Connects Training Science to Race-Day Execution.
Built by Dynamic Strategies, WattsWise is a new cycling analytics platform that does what no competitor has managed to do - connect the entire athlete journey from daily training through race-day execution in a single, integrated system. Where existing platforms stop at showing you what happened on yesterday's ride, WattsWise tells you what it means, what to do next, and then guides you through it in real time on your Garmin device.

The Problem with Cycling Analytics Today
Serious cyclists currently cobble together three or four separate tools to manage their training and racing. They track rides on Strava, plan training on TrainingPeaks, analyze power data on intervals.icu, and then manually transcribe race-day targets onto tape stuck to their handlebars.
Each platform does one thing well, but none of them talk to each other, and the athlete is left doing the integration work themselves - copying numbers between apps, cross-referencing charts, and hoping they remembered to update their FTP in every system.
The result is a fragmented experience that punishes the very athletes who take their training most seriously. The more data-driven a cyclist is, the more tools they need, and the more time they spend managing software instead of riding their bike.
WattsWise was built to eliminate that fragmentation entirely.

What WattsWise does
WattsWise is a full-stack cycling analytics platform that covers every stage of the training-to-racing pipeline:
Analytics and Performance Tracking
Every ride synced through Strava or uploaded from a Garmin device is automatically analyzed with the metrics that matter to performance-focused cyclists: Normalized Power, Training Stress Score, Intensity Factor, Variability Index, and Aerobic Decoupling. These are not just numbers on a screen - each metric comes with a plain-language interpretation. Instead of showing "IF: 0.87" and leaving the athlete to figure out what that means, WattsWise tells them "this was a hard tempo effort - good training stimulus for your current build phase."
The platform tracks Chronic Training Load (CTL), Acute Training Load (ATL), and Training Stress Balance (TSB) over time through a Performance Management Chart — the single most important tool for any cyclist managing their fitness. Athletes see at a glance whether they are building fitness, accumulating fatigue, or peaking for an event.


Power curve analysis spans 21 durations from 1-second neuromuscular sprints to 2-hour endurance efforts. Athletes can overlay curves from different training periods to see exactly where their gains are happening - and where they are not. The Aerobic Efficiency Factor trend, which plots power output per heartbeat over weeks and months, provides a clear, honest answer to the question every cyclist asks: "Am I actually getting faster?"


AI Coaching
WattsWise integrates an AI coaching agent that goes beyond generic chatbot advice. The coach has full access to the athlete's ride history, power profile, current fitness metrics, training plan, uploaded courses, and upcoming events. It can answer questions like "Am I ready for my race in three weeks?" by actually checking the athlete's CTL trajectory, projected TSB on race day, and recent power curve trends - then giving a specific, data-backed answer.
The coach can create and adjust training plans, design segment-by-segment race pacing strategies with per-climb power targets, build nutrition timing plans matched to the athlete's preferred foods, and provide weekly training summaries. It is not a scripted FAQ - it is an adaptive agent that reasons about the athlete's actual data in real time.

Training Plans
Training plans in WattsWise are built on established periodization principles from coaches like Coggan, Friel, and Allen. Athletes set their goal (FTP development, VO2max improvement, sprint power, or combined), available training days, and maximum weekly hours. The platform generates structured 4-week mesocycles with progressive overload, built-in recovery weeks, and workouts personalized to the athlete's current power zones.
Plans are not rigid prescriptions. Each week presents a goal and priorities — key interval sessions that should not be skipped, long rides that build endurance, and fill-in volume that fits around work and family commitments. As rides are completed, the platform matches them against planned workouts and tracks completion, adjusting recommendations if the athlete is consistently over- or under-shooting their targets.

Course Planning and Race Strategy
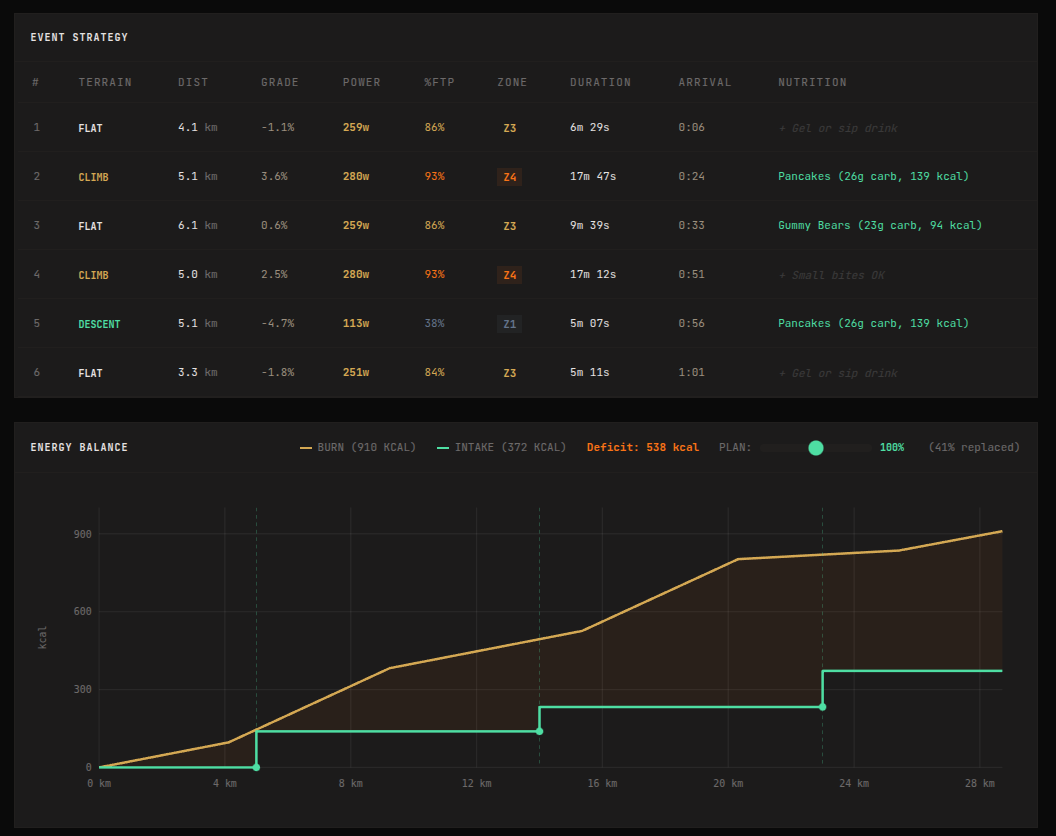
Athletes upload GPX files of their target race courses. WattsWise automatically segments the course into flats, climbs, and descents, classifies climb difficulty from Category 4 through Hors Categorie, and generates an elevation profile with gradient coloring. The platform then builds a segment-by-segment pacing strategy personalized to the athlete's current FTP and fitness level — conservative power targets on early climbs, calculated pushes where the terrain allows it, and recovery windows on descents.
The race strategy integrates nutrition timing directly into the pacing plan. Based on the athlete's preferred foods and the course profile, WattsWise calculates total energy requirements and distributes feeding windows across the route. Easy sections and descents are flagged as optimal eating windows. High-intensity climbs are marked as no-eat zones. The result is a complete race execution plan — not just what watts to ride, but when to eat, what to eat, and how much.


Purpose-Built Garmin Connect IQ App
This is where WattsWise's integrated approach delivers its most tangible advantage. The race plan built on the web does not stay on the web - it pushes directly to a purpose-built Garmin Connect IQ app that runs on Edge 530, 540, 550, 830, 840, 850, 1030, 1040, 1050, and Explore 2 devices.
On race day, the athlete's Garmin displays
- A pacing screen showing the current power target for the current segment, color-coded green when on target and red when drifting. The athlete glances down for one second and knows exactly whether to push harder or ease off.
- A nutrition screen that flashes alerts when a feed window arrives, tells the athlete exactly what to eat ("2 rice cakes + water"), and tracks cumulative carbohydrate intake against the plan. No more guessing whether they have eaten enough.
- A live map with course overlay, showing their position and - in race events - competitor positions updated every second.
- A ten-field data grid showing Normalized Power, Intensity Factor, TSS, W'bal (remaining anaerobic capacity), elapsed time, distance, speed, cadence, heart rate, and current power - all updating at one hertz.
The Garmin app pairs with the web platform using a simple six-digit code. Race plans download before the start. After the ride, the FIT file syncs back through Strava or Garmin Connect automatically. The athlete never transfers a file manually.



Nutrition Planning
WattsWise includes a full nutrition planning system with a library of 20+ common cycling foods - energy gels, rice cakes, dates, fig bars, gummy bears, stroopwafels, PB&J sandwiches, and more - each with detailed macro breakdowns per serving. Athletes mark their race favorites, add custom foods, and the platform calculates carbohydrate delivery rates per hour.
This is not a standalone feature. The nutrition plan feeds directly into the race strategy and then onto the Garmin screen. An athlete who plans their nutrition on the web sees those exact food recommendations appear on their Garmin at the right moment during the race.
Live Racing and Leaderboards
WattsWise supports live racing events where athletes compete on shared courses with real-time GPS tracking and leaderboards. Event organizers place GPS-located prize markers along the course with configurable claim radii and medal tiers — Gold, Silver, Bronze, and Participation. Server-side proximity validation with hash-based verification prevents cheating. Results are optionally settled on the Midnight blockchain for verifiable, tamper-proof race records.
Blockchain Integration - Midnight Network
WattsWise integrates with the Midnight Network, a privacy-preserving blockchain, for race result settlement and an in-app token economy. Race finishes, prize claims, and checkpoint arrivals are recorded on a private ledger, providing cryptographic proof of athletic achievement without exposing personal data.
The WATTS token system rewards consistent training and racing - athletes earn tokens for race medals, FTP milestones, distance achievements, training plan completion, and weekly consistency streaks. Tokens can be spent on premium features, race entries, and AI coaching sessions. This feature is to be implemented
How WattsWise Compares
The cycling analytics market has several established players, each strong in one area but limited in others. WattsWise is designed to replace the combination of tools that serious cyclists currently juggle.
Strava dominates the social layer of cycling - segments, kudos, clubs, and the activity feed that keeps athletes coming back daily. But its analytics are shallow. The paid Summit tier offers a simplified fitness chart and basic power zones, but no coaching interpretation, no training plans, no race pacing, and no device integration beyond standard Strava features. Strava has become a social network that happens to have cycling data, not an analytics platform. WattsWise does not compete with Strava on social — it is the platform athletes open after they have shared their ride on Strava.
TrainingPeaks is the gold standard for structured training and coach-athlete workflows. Its calendar view, TSS tracking, and WKO integration are excellent for coached athletes. But the interface feels dated, onboarding is intimidating for self-coached athletes, the mobile experience is clunky, and race-day features are essentially nonexistent. At $19.99/month for the premium tier, athletes pay a premium price for deep analytics wrapped in a 2012 user experience with no path from training plan to race execution.
Garmin Connect benefits from seamless device integration and useful proprietary metrics like Training Status and Body Battery. But cycling-specific depth is sacrificed because the platform serves runners, swimmers, hikers, and golfers equally. Custom field support is limited, the web app is slow, and coach integration is minimal. Garmin Connect does device ecosystem; WattsWise does cycling intelligence.
intervals.icu is the best free analytics platform available - its PMC chart is excellent, power curve analysis is deep, and the developer ships features quickly. But mobile is an afterthought, and there are no AI coaching features, no race-day tools, and no Garmin app integration. intervals.icu proves the demand for deep analytics. WattsWise delivers that depth with professional presentation, AI-powered interpretation, and the training-to-race pipeline that intervals.icu does not attempt.
Feature Comparison:
| Feature | WattsWise | Strava | TrainingPeaks | Garmin Connect | intervals.icu |
|---|---|---|---|---|---|
| Performance Management Chart (PMC) | Yes | Basic | Yes | No | Yes |
| Power Curve Analysis | Yes | No | Via WKO | Basic | Yes |
| AI Coaching Agent | Yes | No | No | No | No |
| Training Plan Generation | Yes | No | Yes (coached) | Auto-suggest | Basic |
| Course Segmentation & Pacing | Yes | No | No | Basic | No |
| Race-Day Power Targets | Yes | No | No | No | No |
| Garmin Connect IQ App with Pacing | Yes | No | No | Native | No |
| On-Device Nutrition Alerts | Yes | No | No | No | No |
| Live Race Leaderboards | Yes | Segments | No | LiveTrack | No |
| Blockchain Settlement | Yes | No | No | No | No |
| Nutrition Planning | Yes | No | No | No | No |
| Cryptocurrency Payments | Yes | No | No | No | No |
Market Niche
WattsWise occupies a specific position in the cycling analytics market: the self-coached, data-driven cyclist who trains and races with power but does not have - or does not want - a human coach.
This is a large and underserved segment. These athletes are too serious for Strava's surface-level analytics but not willing to pay TrainingPeaks prices for a tool that still requires them to interpret their own data. They want the analytical depth of intervals.icu but with modern UX, AI-powered interpretation, and a direct connection from their training to their race-day Garmin screen.
The typical WattsWise user rides 8 to 15 hours per week, owns a power meter, races or participates in sportives and gran fondos, manages their own training, and wants a platform that reduces the cognitive load of being self-coached. They do not need a social feed - they have Strava for that. They need a platform that answers "what should I do today?", "am I getting faster?", and "what watts should I ride on each climb of my target race?" - and then puts those answers on their Garmin.
WattsWise is also positioned for the emerging intersection of cycling and blockchain. The Midnight Network integration provides verifiable race results and a token-based reward system that creates new engagement mechanics without compromising athlete privacy.
Pricing
WattsWise is currently in public beta and free to use. Beta testers receive three months free after the platform's official launch.
Post-launch pricing
- Basic ($9.99/month or $99/year): Performance analytics, CTL/ATL/TSB tracking, power curve analysis, training plans, course planning, nutrition planning, Strava sync
- Premium ($19.99/month or $179/year): Everything in Basic plus AI Coach with agent-powered assistance, natural language training Q&A, adaptive plan adjustments, and priority support
WattsWise accepts both credit card payments through Stripe and cryptocurrency payments through Coinbase Commerce.
WattsWise is built by Dynamic Strategies. The platform reflects the company's approach of combining domain expertise - in this case, established cycling training science from researchers like Andrew Coggan, Joe Friel, and Hunter Allen - with modern software engineering, AI, and blockchain technology to create tools that solve real problems for serious practitioners.
For press inquiries, partnership opportunities visit dynamicstrategies.io
For beta access, visit wattswise.com